深圳中建南方环境股份_150T/H_一级反渗透纯水设备
文章作者: 宏森环保
客户简介:
深圳市中建南方环境股份有限公司成立于2003年,于2017年成功挂牌“新三板”向资本市场发展(证券代码:870751),是行业内首次提出空气微污染控制与治理技术解决方案的高新技术企业,公司主要从事洁净室的设计与安装、空气中PM2.5、甲醛、苯类、VOC等有毒、有害物质的控制与处理。
中建南方是国家高新技术企业同时也是深圳高新技术企业、深圳百强创新企业、公司拥有净化工程壹级资质、洁净室设计壹级资质、装饰装修壹级资质、净化空调工程设备及维修安装B类贰级资质、机电安装贰级资质、是国家认证净化工程AAA企业,获得深圳市知名企业品牌证书,拥有自主知识产权证书与多项技术专利。是中国电子学会洁净技术分会会员单位,广东省洁净行业的首届会员单位,深市净化行业协会第一届理事单位。

中建南方注册资金2610万人民币,专业研发、设计、生产净化产品及净化设备,提供十级至三十万级标准洁净工程的设计、施工安装服务。服务于光电子、半导体、电子信息、医疗器械、医药制造、食品饮料、化妆品、生物技术、精密仪器、航空航天等多个行业。
项目简介:
开云手机官方网站是一家集工业纯水设备,实验室超纯水设备、废气设备、污水处理设备等为一体综合型环保企业,十多年来宏森公司始终贯彻“诚信为本,质量保证,经济环保、服务“的原则不断吸收国内外研发技术,生产的实验超纯水设备,体积小,操作简单,出水水质完全可达到深圳市中建南方环境股份有限公司用水标准。深圳市中建南方环境股份有限公司在考察我司时给予了非常高的肯定,并与我公司建立了长期的合作关系。

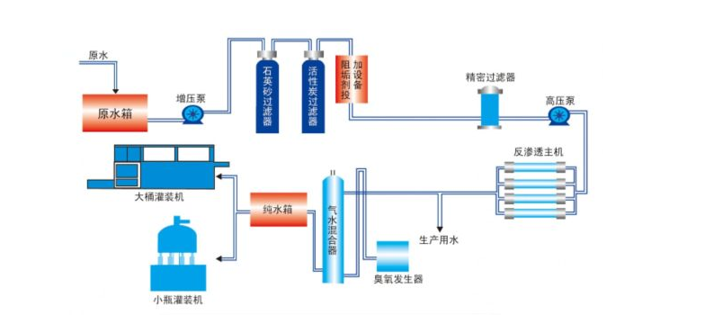
此套系统主要参数:
设备名称:150T/H一级反渗透设备
尺寸:量身订做
水质:超纯水
规格:150T
品牌:宏森




